Taranker.Com Logo
Exatom Checkout Analytics logo

Exatom Checkout Analytics

Develop by Shopify

$75-$450

/ Month
15 Days Free Trial

Optimize checkout by identifying friction points, diagnosing errors, and boosting conversions.

About Exatom Checkout Analytics

Launched Oct 23, 2025

Categories

Built by Shopify

Address

95, Northwood Street, Jewellery Quarter, Jewellery Quarter, Birmingham, ENG, B3 1TH, GB

Website Support Portal Privacy policy Tutorial FAQ Document
Synctrack Order Tracking Page logo
(60 Reviews)
  • Sponsored

All-in-1 Order Tracker with a Branded Order Tracking Page

Introduction Video

Description

Transform drop-offs into new customers with effortless and conversion-focused checkout analytics

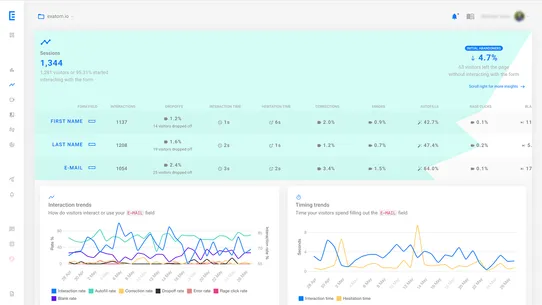
Exatom shows you where checkout friction hides and how to eliminate it. Diagnose drop-offs by step and field, correlate errors to abandonment, and compare your metrics to industry benchmarks to focus on the highest-impact fixes. Cookieless, GDPR-friendly and easy to install, Exatom helps you improve checkout performance in minutes.

Exatom shows you where checkout friction hides and how to eliminate it. Diagnose drop-offs by step and field, correlate errors to abandonment, and compare your metrics to industry benchmarks to focus on the highest-impact fixes. Cookieless, GDPR-friendly and easy to install, Exatom helps you improve checkout performance in minutes. more
  • Form & field-level insights on starts, failed submits, drop-offs and conversions
  • Error measurement with autofill correlation to pinpoint costly issues
  • Autofill adoption and device/browser discrepancy tracking
  • Monitoring and real-time alerts to safeguard conversions
  • AI-Powered Form Analysis: automatic revies and recommendations tailored to your

More App like this

TikShop: Omega Pixel & Catalog logo
(157 Reviews)
$9.99-$25.99 / Month
  • Free Plan Available

Scale TikTok Ads easily with Multi TikTok Pixels & Tiktok...

Reportgenix logo
(6 Reviews)
$19.99-$99.99 / Month
  • Free Plan Available

Simplify your data with advanced insights and detailed reports...

Zigpoll Customer Surveys logo
(446 Reviews)
$25-$198 / Month
  • Free Plan Available

Post-purchase & on-site surveys for attribution, NPS,...

By the Numbers: AI Analytics logo
(80 Reviews)
$19-$89 / Month
  • Free Plan Available

Customer Audience Analytics with LTV, Cohort, Retention...

Scroll to Top